The OpenNET Project / Index page

[ новости /+++ | форум | теги | ]

Опубликована Linux-версия межсетевого экрана приложений Little Snitch

09.04.2026 21:48 (MSK)

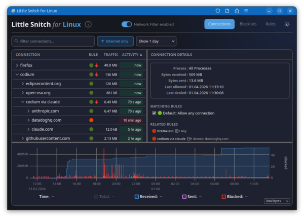
Представлен первый выпуск Linux-версии межсетевого экрана приложений Little Snitch, пользующегося популярностью у пользователей платформы macOS. Little Snitch предоставляет графический интерфейс, позволяющий в интерактивном режиме отслеживать сетевую активность приложений и блокировать нежелательный сетевой трафик. Для инспектирования и блокирования трафика в Linux задействована подсистема eBPF. Загружаемые в ядро программы eBPF, библиотека функций и web-интерфейс распространяются под лицензией GPLv2. Фоновый процесс написан на Rust и распространяется под проприетарной лицензией, допускающей распространение и бесплатное использование.

Программа позволяет наглядно оценивать к каким хостам в данный момент обращаются приложения в системе, просматривать историю сетевой активности и отслеживать объём трафика. Возможно блокирование нежелательных соединений и подключение списков блокировки, как собственных, так и внешних списков, таких как oisd.nl, предназначенных для блокирования рекламы, отслеживающих сервисов, систем сбора телеметрии, фишинга и прочей нежелательной активности. Внешние списки могут автоматически обновляться. Блокировка производится на уровне IP-адресов, подсетей и доменных имён. Возможно создание белого списка приложений, которым разрешена сетевая активность.

Программа включается в себя загружаемый в ядро Linux BPF-обработчик и фоновый процесс littlesnitch. Управление производится через web-интерфейс, доступный при открытии в браузере страницы "http://localhost:3031/". Возможна работа с web-интерфейсом как с обособленным web-приложением (PWA - Progressive Web App). Поддерживается работа на системах с ядром Linux 6.12 и новее.

Дополнительно можно отметить, что существует открытый аналог Little Snitch для Linux - OpenSnitch, который позволяет в интерактивном режиме отслеживать сетевую активность приложений - при попытке установки приложениями сетевых соединений, не подпадающих под ранее установленные разрешения, OpenSnitch выводит пользователю диалог с предложением принять решение о продолжении сетевой операции или блокирования сетевой активности. Кристиан Старкйоханн (Christian Starkjohann), разработчик Linux-версии Little Snitch, отметил, что OpenSnitch не подошёл ему для решения задачи отслеживания сетевых соединения, устанавливаемых процессами, и блокировки соединений одним кликом.

  1. Главная ссылка к новости (https://news.ycombinator.com/i...)
  2. OpenNews: Доступны межсетевые экраны OpenSnitch 1.6.0 и firewalld 2.0
  3. OpenNews: В рамках проекта OpenSnitch развивается динамический межсетевой экран для Linux
  4. OpenNews: Опубликован межсетевой экран приложений Portmaster 1.0
  5. OpenNews: Выпуск интерактивного межсетевого экрана TinyWall 2.0
  6. OpenNews: Открыт код Douane, динамического межсетевого экрана для Linux
Лицензия: CC BY 3.0
Короткая ссылка: https://opennet.ru/65178-littlesnitch
Ключевые слова: littlesnitch, firewall
При перепечатке указание ссылки на opennet.ru обязательно


Обсуждение (7) Ajax | 1 уровень | Линейный | +/- | Раскрыть всё | RSS
  • 1.1, Аноним (1), 23:18, 09/04/2026 [ответить]  
  • +/
    >для блокирования рекламы

    если это блокирование рекламных сетей и синхронный показ, то это будет висеть. Надо блокировать контент в доме.

     
  • 1.5, Аноним (5), 23:51, 09/04/2026 [ответить]  
  • +/
    “Маленький стукач ”:-)
     
  • 1.6, Аноним (6), 00:11, 10/04/2026 [ответить]  
  • –1 +/
    Когда-то очень давно, когда я ещё пользовался Windows, то обязательно ставил подобные программы: Atguard, Outpost.
    А на Linux какой смысл? За кем следить? Всё равно я использую только программы из официального репозитария дистрибутива.
    Если есть подозрениия, то запускаю ss -tupa
     
     
  • 2.7, q (ok), 00:14, 10/04/2026 [^] [^^] [^^^] [ответить]  
  • +/
    > За кем следить? Всё равно я использую только программы из официального репозитария дистрибутива.

    Ну например за программами вроде StarDict, которые отправляют содержимое твоего буфера обмена напрямую китайцам. Он в официальном репозитории дистрибутива, все как и положено. А еще помнится гениальный вклад Jia Tan в опенсорс тоже был во многих дистрибутивах.

     
     
  • 3.9, Аноним (9), 00:25, 10/04/2026 [^] [^^] [^^^] [ответить]  
  • +/
    Кто-то ещё пользуется офлайн переводчиками вместо гугл транслейта и нейронок?
     
     
  • 4.10, q (ok), 00:44, 10/04/2026 [^] [^^] [^^^] [ответить]  
  • +/
    Это не переводчик, а просмотрщик словарных статей. Словарные статьи могут идти из толкового словаря. А вообще, рекомендую тебе скачать примерно весь интернет: википедию через Kiwix, книги, оффлайн LLM, сериалы/музыку, карты мира и так далее. Будет что почитать/посмотреть во время неминуемого перманентного очебурнечивания интернета по белым спискам.
     
  • 2.8, Аноним (8), 00:15, 10/04/2026 [^] [^^] [^^^] [ответить]  
  • +/
    Например, пользуешься Yggdrasil и все запущенные сервисы торчат наружу. Любой сможет к ним приконнектиться.
     

     Добавить комментарий
    Имя:
    E-Mail:
    Текст:



    Партнёры:
    PostgresPro
    Inferno Solutions
    Hosting by Hoster.ru
    Хостинг:

    Закладки на сайте
    Проследить за страницей
    Created 1996-2026 by Maxim Chirkov
    Добавить, Поддержать, Вебмастеру